Grafana SNMP Exporter: A Comprehensive Guide

F.3cx 92 views
Grafana SNMP Exporter: A Comprehensive Guide

Grafana SNMP Exporter: Your Go-To Guide

Hey everyone! Today, we’re diving deep into the world of Grafana SNMP Exporter . If you’re looking to monitor your network devices with SNMP (Simple Network Management Protocol) and visualize that data in Grafana, you’ve come to the right place, guys. This guide is all about making that happen, and trust me, it’s not as complicated as it might sound. We’ll cover what it is, why you need it, how to set it up, and some cool tips to get the most out of it. So, grab a coffee, get comfy, and let’s get this network monitoring party started!

What Exactly is the Grafana SNMP Exporter?

So, what is this magical Grafana SNMP Exporter we keep talking about? Basically, it’s a bridge, a translator, a data conduit – call it what you want, but its job is to take the information your network devices spit out via SNMP and make it understandable and usable for Grafana. You see, most network gear – routers, switches, printers, firewalls – have been speaking SNMP for ages. It’s their way of saying, “Hey, here’s my status, my traffic, my errors!” But Grafana, the superstar of data visualization, doesn’t speak SNMP natively. That’s where our exporter swoops in. It’s designed to scrape SNMP data from your devices and expose it in a format that Prometheus (and subsequently Grafana) can easily ingest. Think of it as a bilingual diplomat for your network data. It’s a crucial component if you’re aiming for comprehensive network monitoring, allowing you to see the health and performance of your infrastructure in a clear, visual way. Without it, your SNMP-enabled devices would just be talking to themselves, and your beautiful Grafana dashboards would remain blissfully unaware of their status.

This tool is typically a standalone application that you deploy somewhere in your network. It then queries your SNMP-enabled devices using their IP addresses and the necessary SNMP credentials (community strings or v3 credentials). Once it retrieves the data, it transforms it into metrics that Prometheus can scrape. This means you can then build awesome dashboards in Grafana to visualize everything from interface traffic, CPU and memory usage on your routers, to error counts on your switches, and even the status of power supplies. The real power lies in its ability to collect diverse SNMP data and present it consistently, allowing for unified monitoring across a heterogeneous network environment. It’s like having a universal remote for all your network devices’ performance metrics, all controlled and displayed through the intuitive interface of Grafana. The setup might seem a bit technical at first, involving configuration files and understanding SNMP OIDs (Object Identifiers), but the payoff in terms of network visibility is absolutely immense. We’ll break down the setup process later, so don’t sweat the details just yet.

Why You Absolutely Need Grafana SNMP Exporter

Alright, so you’ve got network devices, and you’ve got Grafana. Why add this SNMP Exporter into the mix? Simple: visibility and proactive problem-solving . Imagine this: your network starts acting sluggish. Users are complaining, and you’re scrambling to figure out why. If you don’t have proper monitoring, you’re flying blind. But with the Grafana SNMP Exporter integrated, you could be looking at a dashboard that clearly shows a specific switch is experiencing high error rates, or a router’s CPU is pegged at 100%. This isn’t just about seeing problems; it’s about seeing them before they become major outages . You can set up alerts in Grafana based on the metrics collected by the exporter. For instance, you could get notified if interface utilization on a critical link exceeds 80% for a sustained period, or if the temperature sensor on a server rack goes above a certain threshold. This proactive approach can save you countless hours of downtime and a whole lot of headaches, guys. It allows your IT team to address potential issues before they impact end-users, ensuring a smoother, more reliable network experience.

Furthermore, the SNMP Exporter offers standardized data collection . Network devices from different vendors often have their own proprietary management interfaces and protocols. Trying to monitor them all individually can be a nightmare. By leveraging SNMP, a widely adopted standard, and then translating that data for Grafana, the exporter provides a unified way to collect performance metrics. This means you can have a single pane of glass in Grafana displaying the health of Cisco routers alongside Juniper switches and HP printers. This consistency is invaluable for managing complex, multi-vendor environments. You’re not just collecting data; you’re collecting it in a way that makes sense across your entire infrastructure. This holistic network view is essential for capacity planning, performance tuning, and overall network health assessment. It empowers you to make informed decisions about network upgrades, resource allocation, and security policies based on real-time, historical data. The efficiency gains from having a centralized, standardized monitoring solution are substantial. Instead of juggling multiple vendor-specific tools, you can consolidate your efforts within Grafana, leveraging the power of the SNMP Exporter to bring all your network device data into one place.

Beyond just troubleshooting, this exporter is a goldmine for performance analysis and capacity planning . By collecting historical SNMP data, you can analyze trends in bandwidth usage, device load, and error rates over time. This helps you understand your network’s peak times, identify bottlenecks, and predict when you might need to upgrade your hardware or increase bandwidth. Are certain interfaces consistently running near capacity? Is a particular server’s memory usage steadily climbing? The SNMP Exporter, coupled with Grafana’s powerful graphing capabilities, provides the answers. This data-driven approach to network management is far more effective than guesswork. You can present compelling data to management about network needs, justify upgrade expenditures, and optimize resource allocation. The ability to track performance metrics over time transforms network management from a reactive fire-fighting exercise into a strategic, proactive discipline. It ensures your network infrastructure can scale effectively with your organization’s growth and evolving demands, preventing future performance issues before they even arise. It’s all about working smarter, not harder, and the Grafana SNMP Exporter is a key tool in achieving that.

Setting Up Your Grafana SNMP Exporter

Okay, let’s get down to business: setting this thing up! The most popular and recommended SNMP exporter is the one from Prometheus, often just called snmp_exporter . It’s highly flexible and community-supported. First things first, you’ll need to download the snmp_exporter binary for your operating system. You can usually find the latest release on the Prometheus GitHub repository. Once downloaded, you’ll need a configuration file. This is where the magic happens, guys! The snmp_exporter uses a YAML file to define how it should interact with your SNMP devices. This configuration file tells it which MIBs (Management Information Bases) to load, which OIDs (Object Identifiers) to query, and how to map that SNMP data into Prometheus metrics. This is arguably the most technical part, but don’t worry, there are plenty of pre-built configuration examples available online that you can adapt. You’ll typically define modules within this file, each corresponding to a type of device or a set of OIDs you want to collect.

For example, you might have a module for Cisco routers, another for HP switches, and perhaps a generic one for basic interface statistics. Within each module, you specify the OIDs you’re interested in. MIBs are essential here; they define the structure of the data available on SNMP devices. The exporter needs to know which MIBs contain the OIDs you want to query. You can often download MIBs from your device vendors or find them in repositories like mibdepot.com . The exporter can then load these MIBs to understand the symbolic names for OIDs, making your configuration much more readable than just using raw OID numbers. The configuration also specifies how to handle SNMP versions (v1, v2c, v3) and credentials. For SNMPv3, you’ll need to define usernames, authentication protocols, and privacy protocols, which adds a layer of security. It’s highly recommended to use SNMPv3 for any production environment.

Once your configuration file is ready, you’ll run the snmp_exporter binary, pointing it to your configuration file and specifying the address and port it should listen on. For example: ./snmp_exporter --config.file=snmp.yml --web.listen-address=:9116 . The exporter will then start listening for HTTP requests. The next step is to configure Prometheus to scrape metrics from this exporter. You do this in your prometheus.yml configuration file. You’ll add a scrape job for the snmp_exporter , telling Prometheus where to find it and which devices to poll via the exporter. This involves defining a relabel_configs section that dynamically adds the SNMP targets (your network devices) to the scrape job. The exporter itself doesn’t poll devices on its own; Prometheus tells it which devices to query for a specific job. You might set up a job called snmp and within it, define that Prometheus should scrape localhost:9116 (where the exporter is running) but then use relabeling to substitute the target device’s IP address into a parameter that the snmp_exporter understands, such as target . This allows Prometheus to discover and add new devices to be polled by the exporter automatically. It’s a powerful setup that scales well.

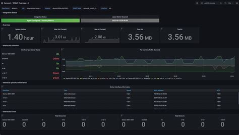
Finally, after Prometheus is successfully scraping data from the snmp_exporter , you can start building your dashboards in Grafana . You’ll add Prometheus as a data source in Grafana if you haven’t already. Then, you can create new panels and use PromQL (Prometheus Query Language) to query the metrics exposed by the snmp_exporter . Because the exporter maps SNMP data to Prometheus metrics with clear names (e.g., ifInOctets , snmp_uptime ), querying them becomes intuitive. You can create graphs for interface traffic, device uptime, CPU load, memory usage, and much more. Many users share pre-built Grafana dashboards for network monitoring that you can import and adapt, saving you a ton of time. Look for dashboards tagged with ‘SNMP’ or ‘Network’ on Grafana.com. Remember to tune your dashboards to show the most relevant information for your specific network environment. The combination of the flexible snmp_exporter , Prometheus’s robust time-series database, and Grafana’s powerful visualization tools creates an unparalleled network monitoring solution. This setup allows you to move from raw SNMP data to actionable insights on a beautifully designed dashboard, giving you complete control and understanding of your network’s performance.

Advanced Tips and Tricks

Now that you’ve got the basics down, let’s elevate your game with some advanced tips for Grafana SNMP Exporter . One of the biggest hurdles is often optimizing your SNMP queries . Querying too many OIDs, or polling very large tables unnecessarily, can put a significant load on both your network devices and the exporter itself. Use the snmp.yml configuration wisely. Instead of grabbing every single OID available, be selective. Focus on the metrics that truly matter for your monitoring needs. Leverage MIBs to understand the structure and find the most efficient OIDs. For instance, if you need traffic statistics for multiple interfaces, you might use the next_table directive in your configuration to efficiently walk through the IF-MIB table rather than making individual requests for each interface. Also, consider the polling interval. Polling every 10 seconds might be overkill for some metrics (like device uptime), while crucial metrics (like interface errors) might benefit from more frequent checks. Adjusting these intervals based on metric criticality can significantly reduce overhead. It’s all about smart data collection.

Another powerful technique is leveraging SNMPv3 for enhanced security . While community strings (v1/v2c) are easy to set up, they are essentially unencrypted passwords broadcast over the network. For any serious deployment, especially in larger or more sensitive environments, migrating to SNMPv3 is a must. This involves setting up usernames, authentication protocols (like SHA or MD5), and privacy protocols (like AES or DES) on both your network devices and the snmp_exporter . The configuration in snmp.yml will need to reflect these settings. While it adds a layer of complexity during setup, the security benefits are substantial, protecting your monitoring data from eavesdropping and unauthorized access. Security should never be an afterthought , especially when dealing with potentially sensitive network operational data.

Don’t forget the power of custom Grafana dashboards . While pre-built dashboards are great starting points, tailor them to your specific environment. Add specific hosts, create custom alerting rules based on your unique thresholds, and group related metrics together. Use Grafana’s features like variables to create dynamic dashboards where you can select specific devices, interfaces, or modules to view. This makes your dashboards much more interactive and useful. For example, you could have a dashboard where you select a specific router, and it automatically populates graphs for all its key interfaces, CPU, memory, and environmental sensors. Personalization is key to effective visualization. Also, explore Grafana’s alerting capabilities. Combine the metrics from your SNMP exporter with Prometheus Alertmanager to create sophisticated alerts that notify you via Slack, PagerDuty, or email when specific conditions are met. This turns your monitoring system from a passive display into an active guardian of your network’s health.

Finally, consider performance tuning of the exporter and Prometheus . If you notice slow scraping times or high load, review the snmp_exporter configuration for efficiency. Ensure you’re not fetching redundant data. On the Prometheus side, ensure your server has adequate resources (CPU, RAM, disk I/O) to handle the scrape load and the storage requirements for your time-series data. Regularly check Prometheus’s own metrics to monitor its performance. You might also look into Prometheus’s remote_write and remote_read capabilities if you need to scale Prometheus horizontally or integrate with long-term storage solutions like Thanos or Cortex. Optimizing the entire stack ensures reliability . By implementing these advanced tips, you’ll transform your network monitoring from a basic setup into a robust, secure, and highly efficient system that provides deep insights into your network’s operations. Keep experimenting, keep learning, and keep those dashboards looking sharp, guys!

Conclusion

So there you have it, folks! We’ve journeyed through the essentials of the Grafana SNMP Exporter , from understanding what it is and why it’s an indispensable tool for network monitoring , to getting it up and running and even sprinkling in some advanced wizardry. Whether you’re managing a small office network or a sprawling enterprise infrastructure, the ability to pull SNMP data into Grafana provides unparalleled visibility. It empowers you to move beyond reactive troubleshooting to proactive network management, ensuring your systems are always running smoothly. The insights gained are truly game-changing. Remember, the configuration is key, so invest time in understanding your SNMP MIBs and OIDs, and don’t shy away from using SNMPv3 for security. With the right setup, you’ll have a powerful, unified view of your entire network right at your fingertips. Keep exploring, keep optimizing, and happy monitoring!